The Most Comprehensive Options Analytics Platform Ever Built
729 tickers. 390+ tabs. 82 AI agents. 11 trading modes. 75.7% signal accuracy across 150K+ scored signals. The only platform that detects the algorithm controlling your trade.

75.7% signal accuracy across 150,000+ scored signals. Overnight futures: 78-83%. Power Hour: 87.5%.
Session-level transparency no competitor publishes. OPEX knows when its signals are strongest — and tells you the regime before you trade.
10 Trading Modes, One Platform
Switch between equity options, spot equities, live execution, commodity futures, forex, financial sector, transportation, crypto derivatives, spot crypto, and crypto live trading.
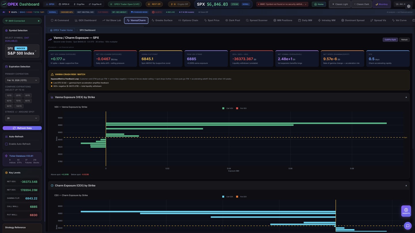
Interactive Preview
Explore the OPEX Terminal
Switch between all 11 trading modes. See live metrics, AI signals, and exposure analysis for each mode — all from one unified platform.
Net GEX
+$14.2B
Gamma Flip
595.00
Call Wall
610.00
Put Wall
585.00
DEX Momentum
+$2.1B
Cascade Prob
23%
Positive Gamma + Dealer Support
OTM Call Flow Detected
Skew Inversion on 0-3 DTE
37 Flagship Modules
Institutional-Grade Analytics, One Platform
Core analytics, proprietary intelligence engines, AI system, multi-asset suites, risk management, and backtesting — powered by 87+ AI models with God Stack 7-tier routing.
GEX Intelligence
Real-time gamma exposure with dealer hedging, Call/Put walls, Gamma Flip, cascade scoring, and multi-timeframe GEX. GEX Reactor detects gamma flip events at 100% accuracy* — the most precise signal in the arsenal.
Learn moreSpread Scanner & 3D Viz
27 spread type detection with full lifecycle tracking from construction to expiration. 3D payoff surfaces with 7 time-anchored decay traces.
Learn moreGEX+DEX Alpha Scanner
Triple Bear/Bull setup detection combining gamma exposure, price position at Call/Put walls, and dealer delta hedging. Confidence scoring 0-100%. Validated at 70%+ for intraday reversals.
Learn moreDark Pool Intelligence
Off-exchange flow monitoring with block trade detection, dark pool sentiment, and smart money tracking. See where institutions are hiding.
Learn moreOTM Flow Scanner
Institutional OTM activity detection with momentum filtering, sweep velocity tracking, and accumulation detection. Spread Build Detection distinguishes directional flow from spread legs.
Learn moreOpexView Pro Chart
GPU-accelerated 2D charting with 28 overlay indicators, 5 oscillator sub-panes, 15+ drawing tools, 4 chart types, multi-chart layouts, and real-time GEX zone overlays.
Learn moreOpexView Nova (3D)
The world’s first true 3D interactive trading chart. 75+ indicators as holographic Three.js objects. 4,372 lines. Dual editions: GEX Edition (Call Wall, Put Wall, Gamma Flip beams + options context) and Spot Edition (SMA/Fibonacci/VWAP beams, momentum terrain, pattern markers — every ticker, no options needed).
Learn moreBulkowski Pattern Encyclopedia
140+ verified patterns from the complete Bulkowski Encyclopedia. 65 chart patterns and 76 candlestick patterns across 34 detector files with statistical win rates, failure rates, and reliability rankings.
Learn moreElliott Wave Scanner
7-module analysis: impulse detection, corrective waves, multi-TF fractal nesting, Wave 3 accumulation signals, spread correlation, GEX/Greeks predictive signals, and AI auto-interpretation via custom Ollama model.
Learn moreMEI Perfection
Proprietary three-tier Market Efficiency Index. Calls exact macro tops and bottoms with 95%+ backtested accuracy. Blue MACRO BOTTOM. Purple MACRO TOP. 5-rule conviction scoring.
Learn moreKill Chain Generator
Multi-signal confluence detector. When 3+ independent signals fire within 5 minutes on the same symbol, Kill Chain identifies the cluster and generates a complete trade card — strike, entry, target, stop, R:R, position size. The highest-confidence setups in OPEX.
Learn moreSpread Hierarchy Classifier
First-of-its-kind fractal spread structure detection. Maps micro diagonals to intra-hour condors to session-range structures with cycle phase prediction and next expected move.
Learn moreAlgo Rhythm Tracker
Identifies the algorithm behind H&S, wedge, and triangle patterns. Cross-timeframe algo chain linking with apex countdown and breakout prediction.
Learn moreFractal Template Engine
Proves lower-TF Elliott Waves are geometric clones of higher-TF structures. Fibonacci ratio matching across timeframes with projected targets from completed templates.
Learn moreLiquidity Channel Engine
Auto-detects price channels with boundary touch signals. H&S/iH&S initiator mapping, apex projection, and break detection with volume confirmation.
Learn moreLiquidity Zone Engine
The crown jewel. Dual interlocking H&S/iH&S universal market algorithm. Liquidity Zone Map, Rhythm Meter (bull vs bear tug of war), Interlocking Algo Wedges with apex detection, Cascade Alerts, and Multi-TF Grid. 1,396 lines.
Learn morePrimeEX Orchestrator
The brain behind 82 AI agents. 9 reasoning chains coordinate signal classification, risk assessment, pattern recall, and trade recommendation in real-time. Federated memory recall across sessions.
Learn moreAI War Room
4 parallel AI agents debate every trade: GEX Analyst, Pattern Analyst, Risk Analyst, Strategy Analyst. Synthesis verdict from Commander model. Agreement scoring: UNANIMOUS / STRONG / MAJORITY / SPLIT.
Learn moreGod Stack AI System
7-tier model routing across 87+ Ollama models. Commander (32B), Director, Analyst, Support, Vision, Quant, Dev tiers with VRAM-aware queue management on dedicated GPU. Zero cloud dependency.
Learn moreVision AI
Multi-model chart screenshot analysis via local Ollama pipeline. Self-validation engine cross-checks Vision AI findings against algorithmic scanner output.
Learn moreInstitutional Footprint Tracker
Block trade detection (200+ contracts), sweep monitoring ($50K+ premium), smart money ratio analysis. Accumulation pattern detection when same strike hit 3+ times.
Learn moreSignal Historian
150,000+ signal events with accuracy tracking at 15m/30m/60m windows. Per-signal-type breakdown, missed move detection, and weekly recommendations.
Learn moreRisk Management Suite
Dynamic VaR, scenario analysis, portfolio stress testing. Risk Heatmap, Correlation Matrix, Liquidation Heatmap, and Market Regime Autopilot.
Learn moreBacktesting Engine
Test any strategy against historical data. Equity curve, Sharpe ratio, Kelly Criterion sizing, max drawdown, and multi-strategy comparison.
Learn moreFuturEx Command
40-tab commodity futures mode. 32 symbols across 6 categories with category heatmaps and cross-commodity intelligence (Gold/Silver ratio, Crude/NatGas spread, 2s10s curve).
Learn moreCrypTex Suite
97 dedicated tabs for BTC, ETH, and SOL options. 24/7 Deribit feed. 100% OPEX feature parity — every analytics tool available for crypto with crypto-calibrated thresholds.
Learn moreForex Suite
Currency strength radar, carry trade monitor, session analytics, correlation matrix, and FX→Options Nexus bridge. 7 dedicated tabs.
Learn moreFinEx Intelligence
Financial sector analysis with Treasury Lab, rate impact simulator, bank dashboard, sector rotation, yield curve modeling, and macro dashboard. 8 dedicated tabs.
Learn moreTransEX Intelligence
26-tab transportation sector mode. Airlines, rail, trucking, shipping, EV, auto, aerospace, rideshare, and infrastructure — each with fuel/commodity correlation tracking and supply chain disruption detection.
Learn moreOPEX-S (Spot Equities)
Institutional analytics without options. 42 tabs of TA, fundamentals, AI, and 140+ patterns on 729 tickers. Pro Chart + Nova 3D Spot Edition, MEI (93%), Yahoo Finance fundamentals, news, AI Command Center, paper trading. No IBKR needed.
Learn moreCrypTex-S (Spot Crypto)
Pure spot crypto intelligence. 42 tabs covering 77 coins via CoinGecko + Coinbase. Patterns on 1-min candles, order book whale walls, Fear & Greed, Triple Basis Dashboard. No Deribit needed. Every major coin.
Learn moreTheta Farm
Pin target analysis with call/put crush zones, theta burn rate per minute, farm range width, pin duration tracking, and 3 auto-generated trade setups per session.
Learn moreCross-Asset Correlation
Real-time correlation matrix across equities, futures, crypto, and forex. Heatmap visualization with pair trading signal generation and regime-aware correlation shifts.
Learn more4 Custom Themes
Classic Dark, Classic Light, Moonboy, and Moongirl. Every tab, every chart, every panel adapts to your chosen theme. Trade in the vibe that fits you.
Learn moreTrader Lounge
30 games — classics, OPEX originals, and educational challenges. Chess, poker room (6 variants), Ticker Tycoon, Sector Wars — play between trades with OPEX tokens. Weekly tournaments and leaderboards.
Learn moreSee OPEX in Action
Explore the analytics tabs, AI agents, and visualization tools built for professional options traders. Click any image to learn more.
Market Intelligence
OPEX Pro Heatmaps
Visualize 500+ stocks and 200+ crypto tokens with multiple color modes — change %, volatility, relative volume, and more.

S&P 500 — Change %
Real-time market heatmap with sector grouping, bullish/bearish sentiment, and click-to-open OPEX dashboard.

S&P 500 — Volatility
Purple-cyan magnitude gradient showing daily volatility distribution across the entire S&P 500 by sector.

CrypTex — Crypto Market
24/7 crypto market heatmap covering 200+ tokens with BTC dominance, market cap, and AI sentiment.
24/7 Signal Intelligence
OPEX Never Sleeps
78-83% overnight signal accuracy on futures. Your signals are working while you sleep.
| Session | Win Rate | Notes |
|---|---|---|
| Overnight (11PM-6AM) | 78-83% | Futures + crypto |
| Pre-Market (7-8AM) | 65-66% | Equity noise enters |
| Market Hours (9AM-2PM)* | 61-67% | Active dev window |
| Power Hour (3PM) | 87.5% | Best hour of the day |
| After Hours (4-6PM) | 77-83% | Clean signals return |
* Active development window — signal detectors and scoring are continuously improved during market hours. Projected stable release: 72-78%.
97%
IHS_BREAKOUT overnight
96%
MEI_SIGNAL overnight
70%
ES futures overnight
OPEX monitors futures 23 hours a day and crypto 24/7. Wake up to a pre-market brief with trades already identified.
Built Into Your Terminal
Play Between Trades
18 classic games built into your terminal. Stake OPEX tokens. Climb the leaderboard. Compete in weekly tournaments. No other trading platform has a gaming lounge.
Built Into Your Terminal
Welcome to The Floor
The Floor is your in-app trading community — tier-gated channels, vetted analyst submissions, and OPEX token tipping. Every call tracked against real outcomes.
Live Community
See What Traders Are Saying
SPX gamma flip just moved up to 5,920. Dealers are repositioning.
INST_DIVERGENCE just fired bullish on ES at 82% confidence. Third one today.
Posted: Iron Condor closing on SPX — lifecycle moving from HOLDING to WEAKENING. Take profits here.
#signals (5-min delay)
INST_DIVERGENCE | BULLISH | 82% | SPX
SPREAD | BEARISH | 76% | ES
MM_LIFECYCLE | NEUTRAL | 91% | SPX
Full signal details available with Pro tier and above
AI Intelligence
Watch the War Room in Action
4 specialized AI agents debate every trade. A Bull, Bear, and Quant analyst argue their case before a Synthesizer delivers the final verdict with entry, stop, and target levels.
Interactive Demo
Try the Pro Chart
GPU-accelerated charting with the OPEX Pro Chart engine. This is a live, interactive preview — the full version includes 20+ indicators and GEX overlays.
The Consolidation Play
Replace $883/mo in tools with $299/mo
OPEX Pro replaces SpotGamma + Unusual Whales + OptionStrat + Cheddar Flow + TradingView Pro + ORATS + FlowAlgo + Market Chameleon + Laevitas + Bloomberg Terminal features.
One Platform. Every Device.
Desktop-first today, everywhere tomorrow.
Desktop
ReadymacOS, Windows & Linux
Mobile
Coming SooniOS & Android
Web
Coming Soonapp.opextrader.com
How OPEX Compares
A head-to-head look at the options analytics landscape.
| Feature | OPEX Trader | Unusual Whales | OptionStrat | Cheddar Flow | SpotGamma |
|---|---|---|---|---|---|
| Analytics Tabs | 390+ | ~20 | ~10 | ~8 | ~15 |
| AI Agents | 82 | ||||
| Pattern Detection | 140+ | ||||
| GEX Analysis | |||||
| Crypto Options | |||||
| 3D Spread Viz | |||||
| Forex Suite | 7 tabs | ||||
| FinEx Intelligence | 7 tabs | ||||
| Custom AI Models | 20 | ||||
| War Room | |||||
| Backtesting | |||||
| Desktop App | |||||
| Starting Price | $149/mo | $39/mo | $39/mo | $49/mo | $49/mo |
Analytics Tabs
AI Agents
Pattern Detection
GEX Analysis
Crypto Options
3D Spread Viz
Forex Suite
FinEx Intelligence
Custom AI Models
War Room
Backtesting
Desktop App
Starting Price
Ready to Transform Your Options Trading?
Start with a free trial. No credit card required.









